新闻资讯
-
冷链设备建造中不能说的秘密 2019-05-31自从2001年进入冷链设备行业,开始接触到冷链,那时国内还没有冷链概念,只是冷藏设备,其实目前我们所说的冷链设备也只是指冷链基础设备,最早此类设备生产基地起源于中国常州...
-
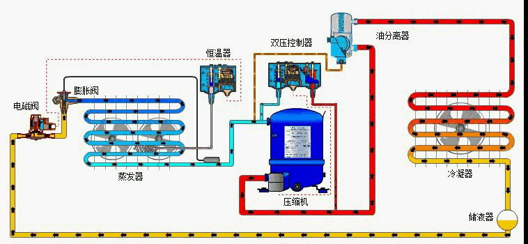
制冷系统中的油分离器 2019-05-22在蒸汽压缩式制冷系统中,经压缩后的氨蒸汽(或氟利昂蒸汽),是处于高压高温的过热状态。由于它排出时的流速快、温度高。汽缸壁上的部份润滑油,由于受高温的作用难免成油蒸汽...
-
冷凝器的相关知识 2019-05-08概 述 制冷系统的机件,属于换热器的一种,能把气体或蒸气转变成液体,将管子中的热量,以很快的方式,传到管子附近的空气中。冷凝器工作过程是个放热的过程,所以冷凝器温度...
-
桶泵技术 2019-04-27桶泵机组的使用原理以及特点 桶泵机组利用泵的机械作用,把节流后的低温制冷及液体,进入有一定贮液容积的低压循环桶中,再用泵把数倍于蒸发量的低温液体输送到各库房蒸发器中...



鲁公网安备37061302000782号